-
循環水處理自動化控制系統
發布時間:2024-01-10 | 信息來源:東莞市華利機電有限公司


自動化加藥水處理控制系統
自動化加藥系統是一種用于自動化控制添加藥品的設備,其主要由加藥泵,傳感器、控制器等組成。該系統能夠根據水處理工藝要求和參數變化,自動調節藥劑投加量、流量、溫度等參數,以達到最佳處理效果。
全程冷卻水物化水處理控制系統
通過傳感器對冷卻水水質進行實時監測,并根據預設的程序和算法,自動調 節化學藥劑的投加量,以達到最佳的處理效果。同時,該系統還可以通過物理處理裝置,如過濾器等,去除水中的懸浮物和顆粒物,提高水的清澈度和 清潔度。全程物化水處理自動化控制系統具有自動化、智能化、高效、穩定等特點,提高工業冷卻水的處理效率和質量,降低運行成本和維護難度,保 障設備的安全穩定運行。
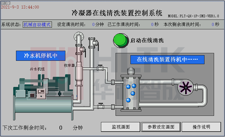
冷凝器在線清洗控制系統
冷凝器在線清洗系統是一種用于清洗冷凝器的自動化設備,其主要由清洗裝 置、傳感器、控制器等組成。該系統能夠在不拆卸冷凝器的情況下,通過水流力學原理,將清洗球回收至注球器,從而完成一次清洗循環。通過注球器 將清洗球注入冷卻水管,利用清洗球在冷卻水管中的運動,將管壁上的污垢清洗下來。同時,利用球體分離器將清洗球和冷卻水進行分離,使清洗球能夠循環使用。
系統獨有的功能特點
采用PLC、 傳感器等先進技術,實現水處理過程的自動化控制,提高水處理效率和質量。
能夠實時監測和顯示水處理過程的各種參數,如水位、流量、溫度、壓力等,并具有數據存儲和歷史趨勢分析功能。
有報警和預警功能,及時發現和處理異常情況,保證水處理過程安全穩定。
控制系統具有自動調節和控制功能,可以根據水處理工藝要求和參數變化,自動調節藥劑投加量、流量、溫度等參數,以達到最佳處理效果。
具有較強的適應性和可擴展性,可根據不同的水處理需求和現場情況,進行靈活配置和擴展,以滿足不同的需求。
集成人工智能和大數據技術,實現對水處理過程的優化和智能化控制,提高水處理效率和質量,降低運行成本。
水處理自動控制系統具有自動化、智能化、高效、穩定等特點,能夠提高水處理效率和質量,降低運行成本和維護難度,保障水處理過程的安全穩定。
需要定期進行維護和保養,以保證其穩定性和可靠性。
水處理控制系統的設計和實施需要考慮工藝流程、設備布局、管道布置等因素,并結合實際情況進行定制化設計。
水處理控制系統需要具備一定的智能算法和數據分析能力,能夠對水處理過程進行精準控制和優化,提高水處理效率和質量。
水處理控制系統需要能夠適應不同的水質變化和運行工況,以確保水處理過程的穩定性和可靠性。


附件

濁度傳感器
壓力傳感器
ORP/PH傳感器
電導率傳感器
下一篇:恒溫恒濕空調控制系統相關信息



全國服務熱線



